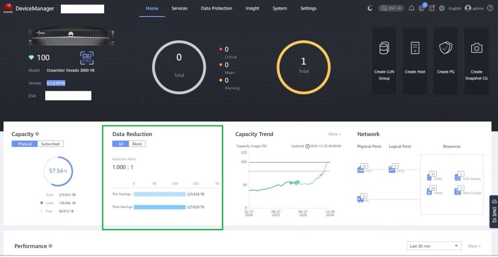
Клиентом была произведена покупка массива без лицензии на механизмы оптимизации хранения (Дедупликация и сжатие). Провели расширение лицензии и обновление Firmware массива.

После активации функционала оптимизации хранения в меню управления появился новый блок Data Reduction

Рубрики: СХД